Atelier C304 26/02/2026
Pitch de l’exercice 🧑🏫
Dans cet atelier, nous allons mettre en place une chaîne de détection et de supervision complète. L'idée est simple : un capteur réseau (Suricata) détecte les menaces, puis remonte ses alertes vers un SIEM centralisé (Wazuh) pour la visualisation et la corrélation. C'est exactement ce qu'on retrouve dans un SOC (Security Operations Center) en entreprise.
Architecture du lab :
Internet
│
┌──────┴──────┐
│ pfSense │
│ 10.0.0.1 │
└──────┬──────┘
│
─────── vmbr2 — LAN 10.0.0.0/16 ────────
│ │ │
┌────┴────┐ ┌────┴─────┐ ┌────┴──────┐
│ Win11 │ │ Suricata │ │ Wazuh │
│ .0.10 │ │ .0.50 │ │ .0.40 │
│ (cible) │ │ (IDS/IPS)│ │ (SIEM) │
└─────────┘ └──────────┘ └───────────┘
| Machine | Type | IP | RAM | Disque dur | Rôle |
|---|---|---|---|---|---|
| pfSense | VM (existante) | 10.0.0.1 | 1 Go | 20 Go | Firewall / Gateway |
| Win10 | VM (existante) | 10.0.0.100 | 4 Go | 32 Go | VM cible |
| Suricata | VM ou CT (nouvelle) | 10.0.0.50 | 2 Go | 20 Go | IDS/IPS + Agent Wazuh |
| Wazuh | VM (nouvelle) | 10.0.0.40 | 10 Go mini | 80 Go | SIEM (Manager + Dashboard) |
- Documentation Wazuh : https://documentation.wazuh.com/current/user-manual/index.html
- Documentation Suricata : https://docs.suricata.io/en/suricata-8.0.2/
- Wazu Install Guide : https://documentation.wazuh.com/current/installation-guide/wazuh-server/index.html
Installer Suricata (IDS/IPS)
Un IDS (Intrusion Detection System) surveille le trafic réseau et génère des alertes quand il détecte un comportement suspect. Un IPS (Intrusion Prevention System) fait la même chose, mais peut en plus bloquer le trafic malveillant.
Suricata est un moteur open-source qui peut fonctionner dans les deux modes.
Création de la VM/Container
On va l'installer avec un container LXC
Hostname : Suricata
Template : debian-13-standard (ou ubuntu-24.04)
Disque : Taille 20 Go
CPU Cœurs : 2
RAM : 2048 Mo (2 Go)
IPv4 : Static
IPv4/CIDR : 10.0.0.50/16
Passerelle : 10.0.0.1
DNS : 8.8.8.8
Une fois lancé pour se connecter en SSH on doit modifier le fichier sshd_config
nano /etc/ssh/sshd_config
PermitRootLogin yes
et restart systemctl restart sshd
On va ensuite configurer en IP statique : nano /etc/network/interfaces
auto ens18
iface ens18 inet static
address 10.0.0.50
netmask 255.255.0.0
gateway 10.0.0.1
dns-nameservers 8.8.8.8
et restart systemctl restart networking

Installation et Configuration Suricata

apt update && apt upgrade -y
apt install -y suricata suricata-update
On vérifie l'installation : suricata --build-info | head -5

On va éditer le fichier de configuration principal
nano /etc/suricata/suricata.yaml
Pour définir le réseau à protéger (HOME_NET) on cherche la section vars → address-groups :
vars:
address-groups:
HOME_NET: "[10.0.0.0/16]"
EXTERNAL_NET: "!$HOME_NET"
💡 HOME_NET correspond à notre réseau LAN. Suricata utilise cette variable pour savoir quel trafic est "interne" et quel trafic est "externe". Si HOME_NET est mal défini, les règles ne se déclencheront pas correctement.
Définir l'interface d'écoute : on cherche la section af-packet :
af-packet:
- interface: eth0
cluster-id: 99
cluster-type: cluster_flow
defrag: yes
(Dans un CT c'est généralement eth0, dans une VM Proxmox avec VirtIO c'est ens18)

On va activer les détails dans les logs EVE JSON :
On cherche la section outputs → eve-log → types → alert. Par défaut, les options intéressantes sont commentées :
- alert:
# payload: yes # enable dumping payload in Base64
# payload-printable: yes # enable dumping payload in printable (lossy) format
# packet: yes # enable dumping of packet (without stream segments)
On décommente les lignes payload, payload-printable et packet pour obtenir :
- alert:
payload: yes
payload-printable: yes
packet: yes
tagged-packets: yes
⚠️ Attention ! On respecter l'indentation ! YAML est très sensible à l'indentation. Les options
payload,payload-printableetpacketdoivent être au même niveau d'indentation quetagged-packets(4 espaces).💡 Pourquoi décommenter ces lignes ? Par défaut, Suricata ne log que le minimum (signature, IP, port). En activant
payloadetpayload-printable, on aura le contenu du paquet qui a déclenché l'alerte — très utile pour investiguer dans Wazuh. Le fichiereve.jsonest le format de log structuré que Wazuh lira pour récupérer les alertes.💡 On vérifie aussi que
eve-logest bien activé (enabled: yes) plus haut dans la section. C'est normalement le cas par défaut, mais mieux vaut vérifier
outputs:
- eve-log:
enabled: yes
filetype: regular
filename: eve.json
Suricata utilise des jeux de règles communautaires. Le plus courant est Emerging Threats Open, on télécharge ces règles avec suricata-update
Cette commande télécharge et installe les règles dans /var/lib/suricata/rules/suricata.rules
On vérifie le nombre de règles chargées : grep -c "^alert" /var/lib/suricata/rules/suricata.rules
On a plusieurs dizaines de milliers de règles

On peut maintenant démarrer Suricata
systemctl enable suricata
systemctl start suricata
systemctl status suricata
On vérifie les logs de démarrage :
tail -f /var/log/suricata/suricata.log


On peut vérifier la syntaxe de notre fichier yaml avec suricata -T -c /etc/suricata/suricata.yaml

On reboot le container.
Générer un événement de test et vérifier les logs
On va installer Curl avec apt install curl -y
Puis lancer curl http://testmynids.org/uid/index.html

Cette URL retourne volontairement la chaîne uid=0(root) dans sa réponse HTTP, ce qui déclenche la règle ET ATTACK_RESPONSE (SID 2100498)
On installe jq pour lire le JSON facilement : apt install -y jq
Puis on vérifie les alertes :
cat /var/log/suricata/eve.json | jq 'select(.event_type=="alert")'

On peut aussi faire la commande cat /var/log/suricata/fast.log

Installer Wazuh (SIEM)
Un SIEM (Security Information and Event Management) est une plateforme qui collecte les logs de multiples sources (IDS, pare-feu, serveurs...), les normalise, les corrèle pour détecter des attaques, et alerte les analystes via un tableau de bord centralisé.
Wazuh est un SIEM open-source composé de trois briques :
| Composant | Rôle | Port |
|---|---|---|
| Wazuh Manager | Reçoit les logs des agents, applique les règles de détection | 1514, 1515, 55000 |
| Wazuh Indexer | Stocke et indexe les événements (basé sur OpenSearch) | 9200 |
| Wazuh Dashboard | Interface web de visualisation et d'investigation | 443 |
Sources SIEM Wazuh
┌──────────┐ ┌──────────────────┐
│ Suricata │──── eve.json ────>│ Wazuh Manager │
│ (IDS) │ via agent │ │ │
└──────────┘ │ ▼ │
│ Wazuh Indexer │
┌──────────┐ │ │ │
│ Win11 │──── syslog ──────>│ ▼ │
│ (cible) │ via agent │ Wazuh Dashboard │
└──────────┘ └──────────────────┘
Création de la VM
Hostname : Wazuh
Image : debian-13 ou ubuntu-24.04 server
Système : Linux
Disque : Taille 50 Go
CPU Cœurs : 2 (idéalement 4)
RAM : 10240 Mo (10 Go)
⚠️ 8 Go de RAM est le minimum recommandé pour une installation tout-en-un (Manager + Indexer + Dashboard). L'Indexer (OpenSearch) est très gourmand. En dessous de 4 Go, l'installation échouera.
⚠️ Wazuh nécessite une VM, pas un CT. Les composants Wazuh (notamment l'Indexer basé sur OpenSearch) ont besoin d'un accès système complet et de paramètres kernel spécifiques (vm.max_map_count) qui ne sont pas disponibles dans un conteneur LXC.
Une fois la VM lancée on configure le réseau et test avec des pings
nano /etc/network/interfaces
auto ens18
iface ens18 inet static
address 10.0.0.40
netmask 255.255.0.0
gateway 10.0.0.1
dns-nameservers 8.8.8.8
systemctl restart networking ou nano /etc/netplan/ et sudo netplan apply sur Ubuntu-live-server
Installation de Wazuh
On va installer Wazuh, l'installation tout-en-un déploie les trois composants sur la même VM (elle prend entre 5 et 15 minutes) :
curl -sO https://packages.wazuh.com/4.14/wazuh-install.sh && sudo bash ./wazuh-install.sh -a > wazuh-install.log
En même temps on peut voir et récupérer les logs d'installation, dont le mot de passe avec
tail -f wazuh-install.log

⚠️ NOTER CE MOT DE PASSE. Il est généré aléatoirement et ne sera plus affiché. D'ou le log lors de l'installation. (b3wYADl3s2H52MTAygI+*ZmOl8hYfTRC)
On vérifie que les 3 services sont actifs
systemctl status wazuh-manager
systemctl status wazuh-indexer
systemctl status wazuh-dashboard
Connecter et configurer les sources (Agents)
On peut maintenant se connecter à l'interface web avec le mot de passe


Installer l'agent Wazuh sur Suricata
L'agent Wazuh est un programme léger qui collecte les logs locaux et les envoie au Manager. Depuis la machine Suricata (10.0.0.50) :
apt install gpg -y
curl -s https://packages.wazuh.com/key/GPG-KEY-WAZUH | gpg --no-default-keyring --keyring gnupg-ring:/usr/share/keyrings/wazuh.gpg --import && chmod 644 /usr/share/keyrings/wazuh.gpg
echo "deb [signed-by=/usr/share/keyrings/wazuh.gpg] https://packages.wazuh.com/4.x/apt/ stable main" | tee /etc/apt/sources.list.d/wazuh.list
apt update
WAZUH_MANAGER="10.0.0.40" apt install -y wazuh-agent
💡 La variable WAZUH_MANAGER="10.0.0.40" indique à l'agent l'adresse du serveur Wazuh. Sans cette variable, l'agent ne saura pas où envoyer les logs.
On active et restart l'agent :
systemctl daemon-reload
systemctl enable wazuh-agent
systemctl start wazuh-agent
systemctl status wazuh-agent

Pour vérifier la connexion de l'agent : /var/ossec/bin/manage_agents -l

Sur l'interface web Wazuh : Agents Management → Summary

Configurer la collecte des logs Suricata
Par défaut, l'agent Wazuh collecte les logs système (auth.log, syslog…). Il faut lui dire de lire aussi le fichier eve.json de Suricata.
Sur la machine Suricata, on édit la configuration de l'agent :
nano /var/ossec/etc/ossec.conf
Ajoutez le bloc suivant dans la section <ossec_config>, avant la balise fermante </ossec_config> :
<!-- Collecte des alertes Suricata -->
<localfile>
<log_format>json</log_format>
<location>/var/log/suricata/eve.json</location>
</localfile>
Points importants à vérifier :
- Le
log_formatdoit être json (pas syslog). Wazuh sait parser nativement le format EVE JSON de Suricata. - Le chemin doit correspondre exactement au fichier configuré dans
suricata.yaml. - L'utilisateur
wazuh(ouossec) doit avoir les droits de lecture sur le fichier :chmod 644 /var/log/suricata/eve.json
On redémarre l'agent pour prendre en compte la modification :
systemctl restart wazuh-agent
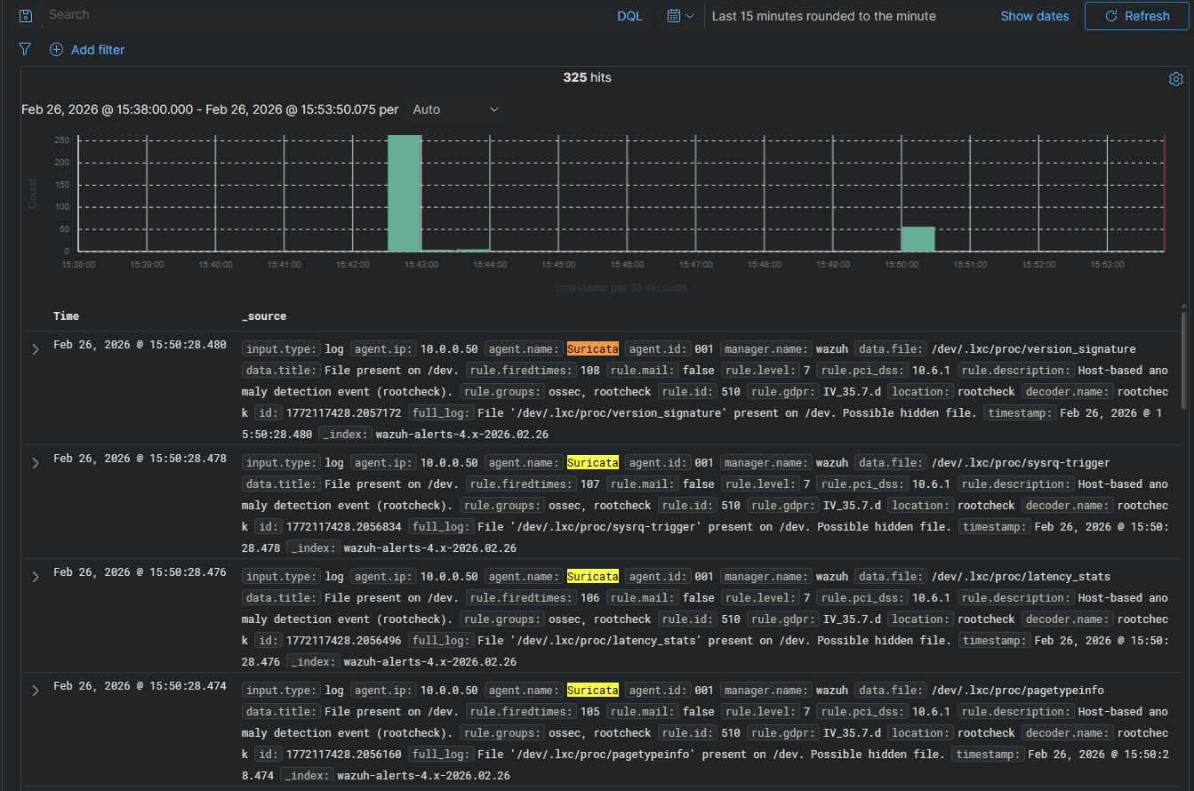
Sur le dashboard on peut vérifier la réception des événements dans Explore → Discover

Installer un agent sur Windows
Pour installer un agent windows on peut utiliser le dashboard de Wazuh : Agents Management → Summary → Deploy new agent


Sur la machine windows :
Invoke-WebRequest -Uri https://packages.wazuh.com/4.x/windows/wazuh-agent-4.14.3-1.msi -OutFile $env:tmp\wazuh-agent; msiexec.exe /i $env:tmp\wazuh-agent /q WAZUH_MANAGER='10.0.0.40' WAZUH_AGENT_NAME='Windows10-Agent-Wazuh'

On démarre l'agent NET START Wazuh

De retour sur le dashboard notre agent est présent

Valider la détection de bout en bout
Depuis la machine Suricata :
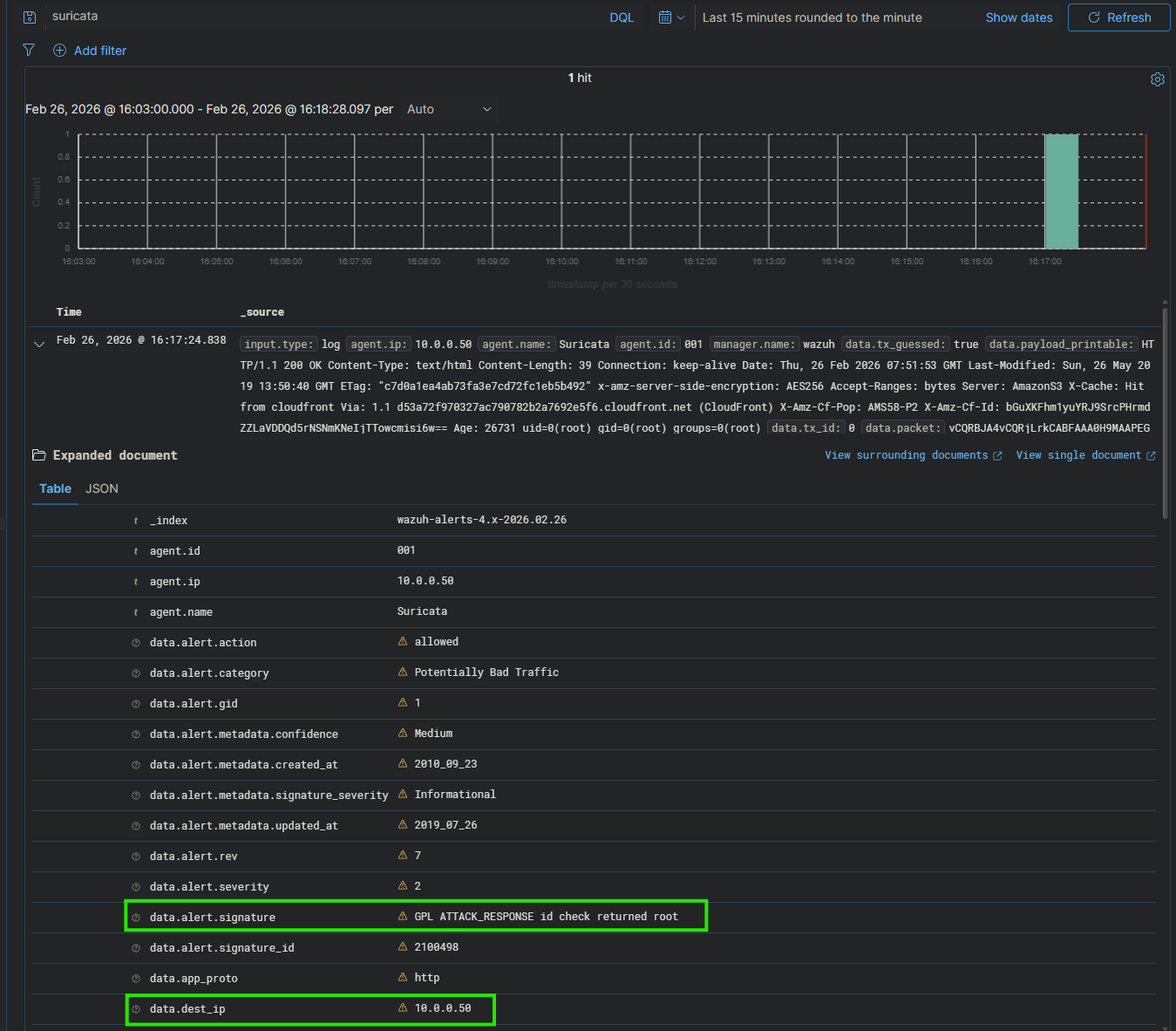
curl http://testmynids.org/uid/index.html
et vérification des logs
tail -5 /var/log/suricata/fast.log
On voit l'alerte GPL ATTACK_RESPONSE id check returned root
On va vérifier l'alerte dans Wazuh

Notre chaîne de détection est complète ! 🎉
Le flux complet fonctionne : Trafic réseau → Suricata détecte → eve.json → Agent Wazuh → Manager → Indexer → Dashboard
Règle personnalisée et corrélation
Créez un fichier de règles custom sur la machine Suricata :
nano /var/lib/suricata/rules/local.rules
On ajoute une règle qui détecte un mot-clé spécifique dans le trafic HTTP :
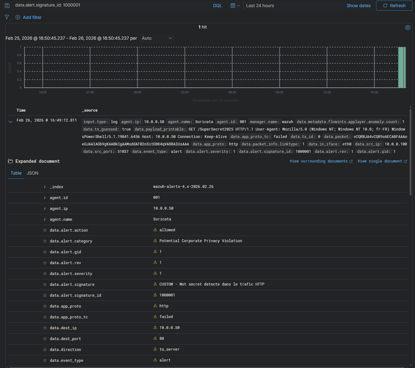
alert http any any -> any any (msg:"CUSTOM - Mot secret detecte dans le trafic HTTP"; flow:established,to_server; content:"SuperSecret2025"; nocase; sid:1000001; rev:1; classtype:policy-violation;)
Voici un résumé de la règle :
alert http: déclencher une alerte sur le trafic HTTPany any -> any any: quelle que soit la source et la destinationcontent:"SuperSecret2025": chercher cette chaîne dans le contenunocase: insensible à la cassesid:1000001: identifiant unique (les SID custom commencent à 1000001)classtype:policy-violation: catégorie de l'alerte
Pour activer la règle on édite la configuration Suricata pour inclure le fichier de règles locales :
nano /etc/suricata/suricata.yaml
Dans la section rule-files, on ajoute :
rule-files:
- suricata.rules
- local.rules
On redémarre Suricata :
systemctl restart suricata
On vérifie que la règle est chargée :
cat /var/log/suricata/suricata.log

Depuis une machine du LAN on lance curl http://10.0.0.50/SuperSecret2025
Netcat pour simuler un échange sur Suricata : nc -l -p 80

Dans Suricata on peut vérifier avec cat /var/log/suricata/eve.json | jq 'select(.alert.signature_id==1000001)'

Dans le Dashboard Wazuh : Discover → recherche data.alert.signature_id: 1000001

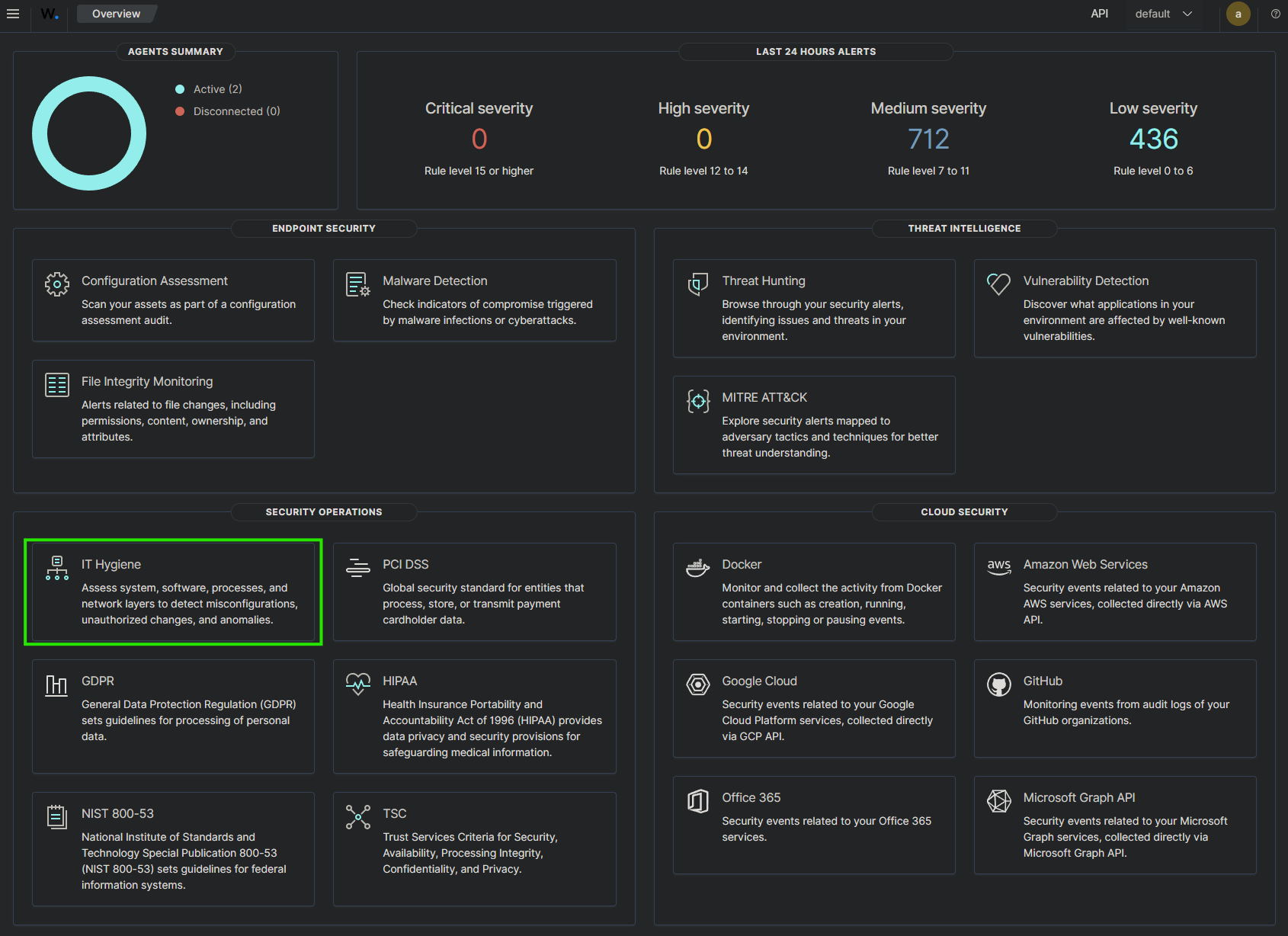
Monitoring
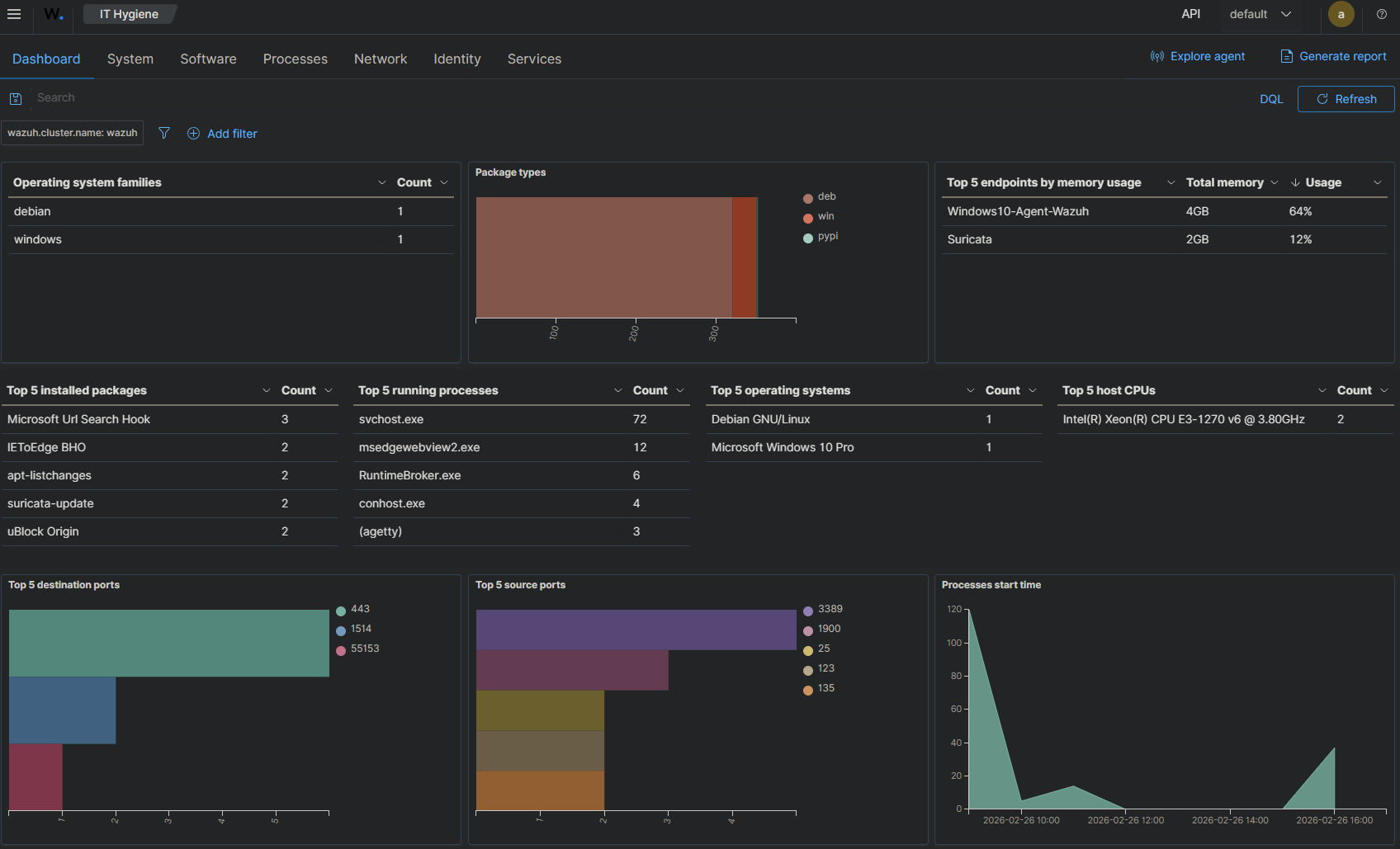
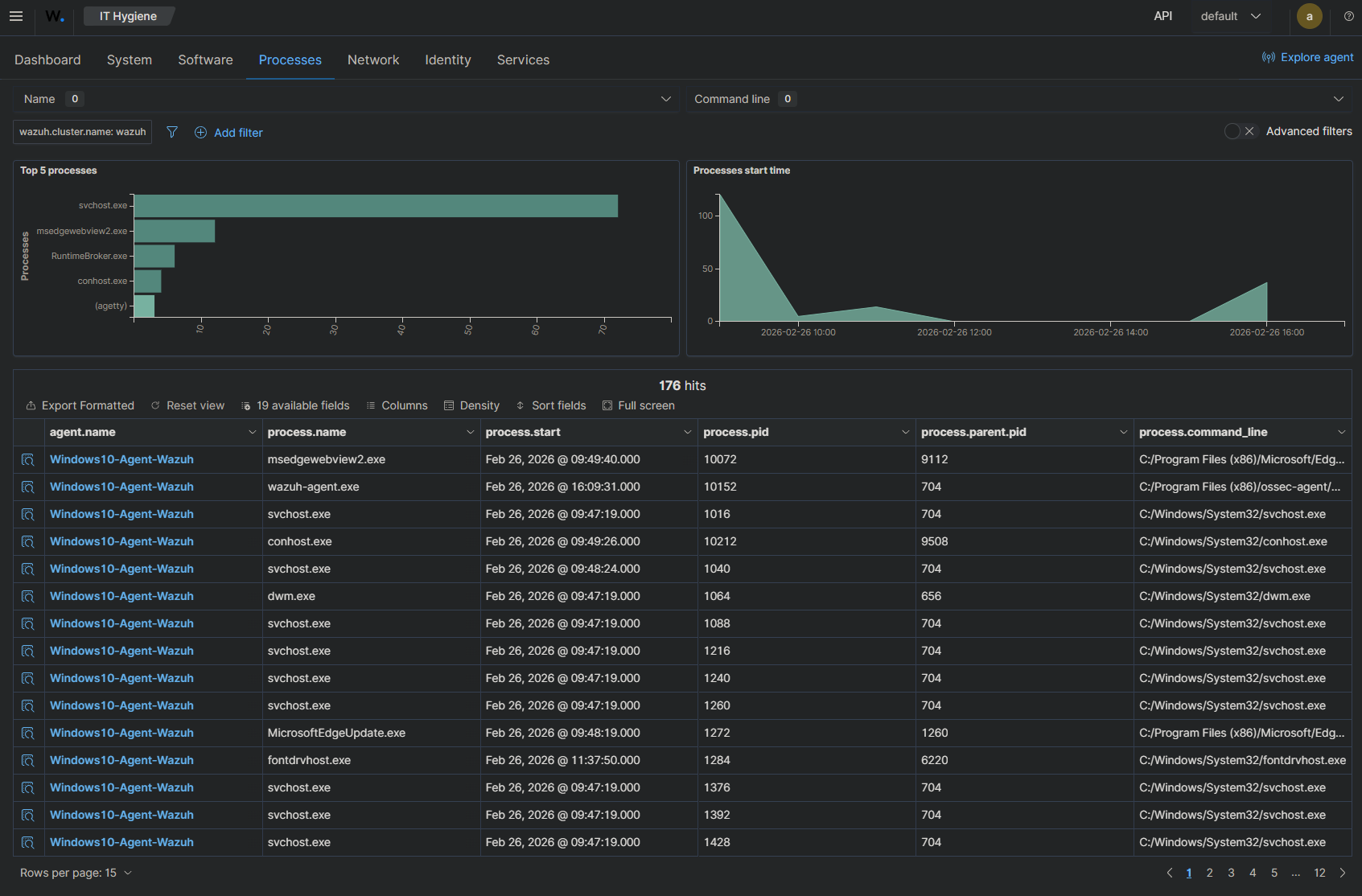
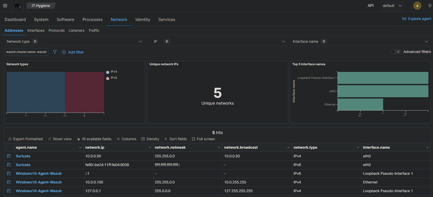
La fonction Monitoring de Wazuh : IT Hygiene

Dashboard :

Processes :

Network :
