Challenge B302 20/01/2026
Pitch de l’exercice 🧑‍🏫

Installation d'un Agent Zabbix sur une machine Ubuntu
Préalablement on va vérifier notre IP sur cette machine, ping le serveur Zabbix, et update/upgrade les packets

On va directement installer l'agent via les packages du repo Zabbix comme pour le serveur hier.

sudo wget https://repo.zabbix.com/zabbix/7.4/release/ubuntu/pool/main/z/zabbix-release/zabbix-release_latest_7.4+ubuntu24.04_all.deb
sudo dpkg -i zabbix-release_latest_7.4+ubuntu24.04_all.deb
sudo apt update
Installation de l'agent 2 sudo apt install zabbix-agent2
Configuration de l'agent sudo nano /etc/zabbix/zabbix_agent2.conf
On va modifier la configuration avec nano pour ajouter notre serveur
Server=10.0.0.90
ServerActive=10.0.0.90
Hostname=SRV-Zabbix-Fred

On peut redémarrer et enanlme l'agent
sudo systemctl restart zabbix-agent2
sudo systemctl enable zabbix-agent2
sudo systemctl status zabbix-agent2

On peut vérifier l'écoute sur le port 10050 avec sudo ss -tlnp | grep 10050

Ajout de l'hĂ´te Ubuntu dans Zabbix
On va ajouter notre Host dans Data Collection : Hosts : Create host

Attention le Hostname doit être impérativement le même que celui de l'hôte (sensible aux majuscules), on peut voir si la disponibilité est OK avec l'icône ZBX verte.

Je le retrouve sur mon Dashboard

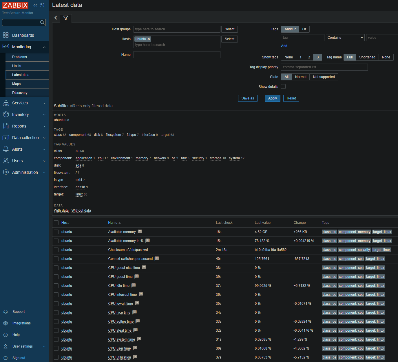
Et je vois que tout remonte correctement dans Latest Data

Installation d'un Agent Zabbix sur une machine Windows
Vérifications IP & Ping

Cette fois ci on va télécharger l'agent https://www.zabbix.com/fr/download_agents


On va lancer et configurer l'agent qu'on a téléchargé

On ajoute nos informations serveur ici, "Add agent location to the PATH" permet d'utiliser l'agent directement via le terminal

Je peux vérifier si mon agent est bien lancé et l'écoute du port dans Powershell

Ajout de l'hĂ´te Windows dans Zabbix

L'icône ZBX n'est pas verte, il doit y avoir un soucis, comme une règle de Pare-feu

On va ajouter un règle dans le Pare-feu Windows New-NetFirewallRule -DisplayName "Zabbix Agent" -Direction Inbound -Action Allow -Protocol TCP -LocalPort 10050

Et voilà c'est passé en vert !



Création d'un Dashboard
On peut créer un Dashboard personnalisé, tout en haut à droite du Dashboard avec les 3 barres de menu : Create new

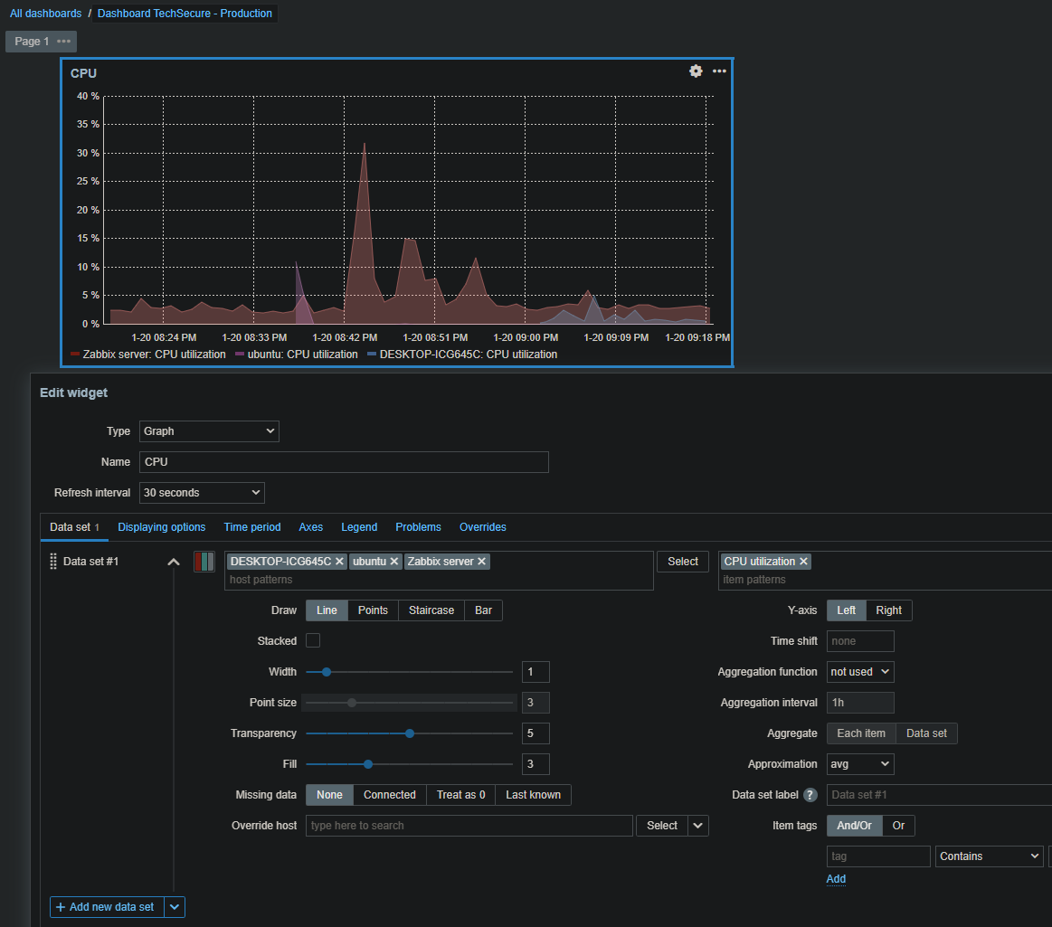
On peut ensuite placer des Widget et les configurer


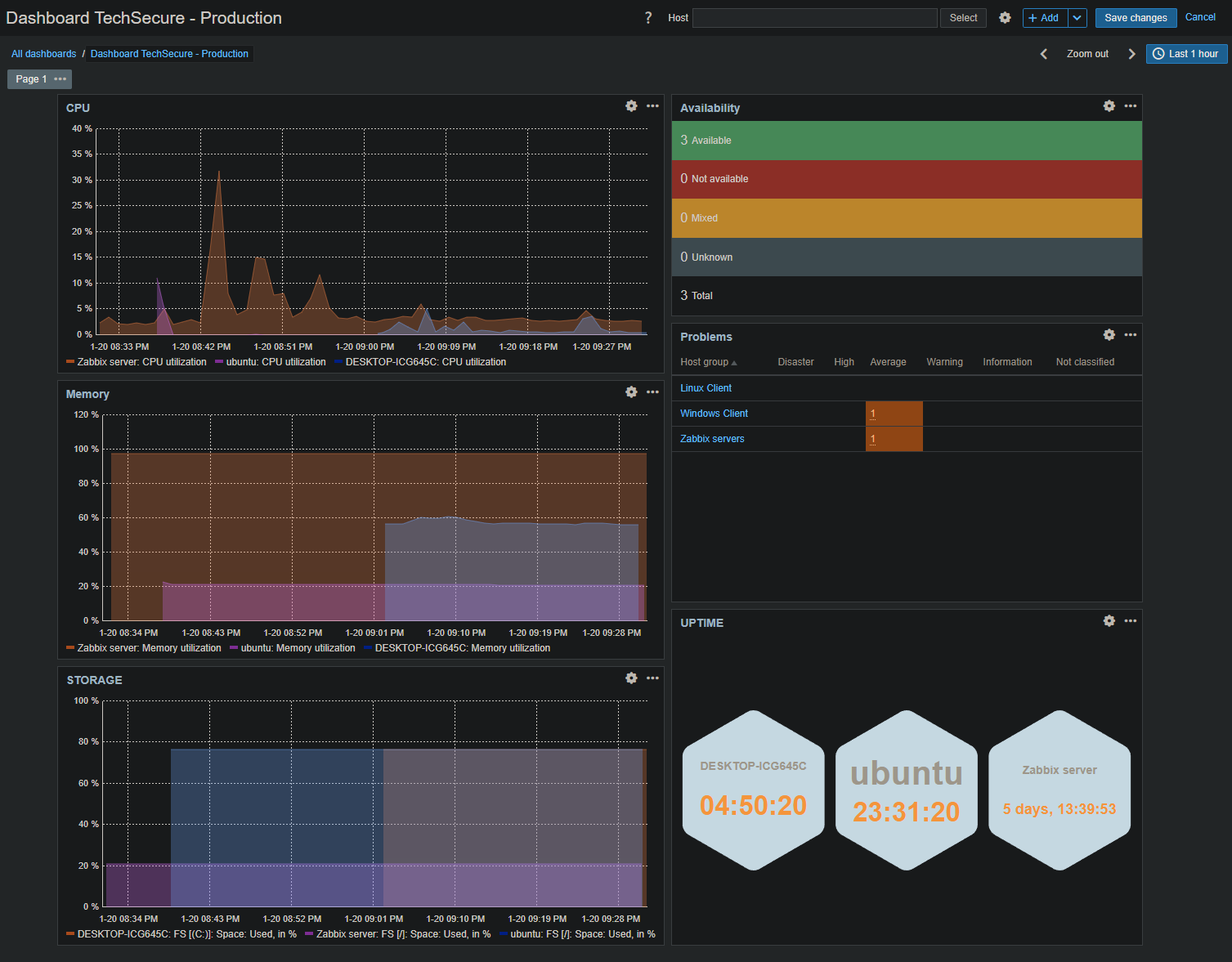
Exemple de mon Dashboard personnalisé (Darkreader Actif sur mon Navigateur)

Création d'alerte et test
On va créer une alerte personnalisée si un Agent est HS

Condition du trigger

Operation Ă effectuer


Pour tester on va stopper notre agent sur la machine ubuntu avec sudo systemctl stop zabbix-agent2


Automatisation
On va ajouter une règle de Discover dans Data Collection pour ne pas avoir à ajouter chaque hôte manuellement. On choisi la plage d'IP que le serveur doit scanner pour trouver les agents

On va aussi ajouter/modifier une Alerte pour le Discovery, dans Alerts > Actions > Discovery actions. On peut ajouter des Operations : ajout de tag, d'alerte etc

Maintenant que tout est prĂŞt on peut clicker sur le status disabled Ă droite, il passera en enabled, idem pour le Discovery dans Data Collection
Dans Monitoring > Discovery nos Hosts avec des agents sont apparus directement

Pour les hôtes Windows on va créer une nouvelle alerte Discovery pour ajouter les bons tags

Scripts

Les scripts globaux ne sont pas activés de base

Il faut le modifier sur le serveur directement dans le fichier de configuration nano /etc/zabbix/zabbix_server.conf on passe en 1 et on restart le systemctl restart zabbix-server.service

Il y a toujours une erreur pour le Ping, on doit faire setcap cap_net_raw+p /usr/bin/ping


On peut retrouver les scripts dans la partie Alerts

On peut voir en détail nos scripts, les modifier ou en créer de nouveaux